RD info - Punten
Punten
Er zijn ongeveer 5600 RD-punten, onderverdeeld in RD-net, GNSS-kernnet, AGRS- en NETPOS-stations. Elk RD-punt bestaat uit meerdere Stations waarvan de coördinaten in RD en ETRS89 bekend zijn. De gehele publicatie, inclusief geschiedenis van het RD-punt, bestaat uit ruim 47000 stations (lees: records). Van de ongeveer 5600 RD-punten zijn er ongeveer 400, verspreid over Nederland liggende,…
| bbb08d8d-022b-5565-ac6d-b8c64ddf1981 | |
|---|---|
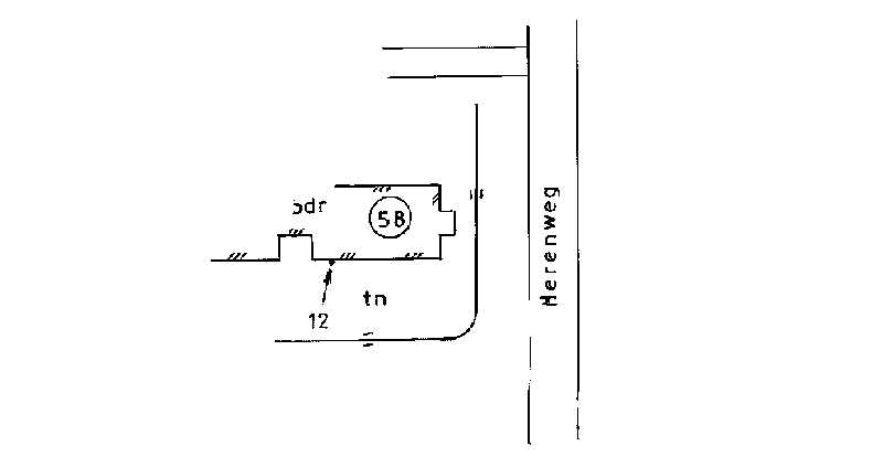
| afbeelding | https://www.nsgi.nl/iv-api/rdinfo/images/119/119503e.jpg |
| beheerinfo | n.v.t. |
| benaming | Herenweg 58 Nijega |
| blad | 119 |
| bladdeel | B |
| gid | |
| gps | 0 |
| honum | 12 |
| ingerekend | Ja |
| mutatie | 2 |
| punt | 503 |
| rekendossier | 870202 |
| uitgavejaarext | 2000 |
| uitgavevolgext | 3 |
| xrd | 197265 |
| yrd | 574552 |
| ceeb2f8f-785d-5a30-a4bc-55f27bc16837 | |
|---|---|
| afbeelding | https://www.nsgi.nl/iv-api/rdinfo/images/119/119504e.jpg |
| beheerinfo | n.v.t. |
| benaming | Ds. v.d. Veenweg 1 Eernewoude |
| blad | 119 |
| bladdeel | B |
| gid | |
| gps | 0 |
| honum | 11 |
| ingerekend | Ja |
| mutatie | 2 |
| punt | 504 |
| rekendossier | 870202 |
| uitgavejaarext | 2000 |
| uitgavevolgext | 3 |
| xrd | 191610 |
| yrd | 573072 |
| 37bb5a5e-ed53-515c-974c-9d25f103cd4c | |
|---|---|
| afbeelding | https://www.nsgi.nl/iv-api/rdinfo/images/120/120101e.jpg |
| beheerinfo | n.v.t. |
| benaming | H.K. Gieten |
| blad | 120 |
| bladdeel | C |
| gid | |
| gps | 0 |
| honum | 14 |
| ingerekend | Ja |
| mutatie | 2 |
| punt | 101 |
| rekendossier | 0 |
| uitgavejaarext | 2000 |
| uitgavevolgext | 3 |
| xrd | 247406 |
| yrd | 558498 |
| b8b8c6c4-b81d-517a-92dd-bf1584d0b522 | |
|---|---|
| afbeelding | https://www.nsgi.nl/iv-api/rdinfo/images/120/120202e.jpg |
| beheerinfo | n.v.t. |
| benaming | H.K. Stadskanaal |
| blad | 120 |
| bladdeel | D |
| gid | |
| gps | 0 |
| honum | 13 |
| ingerekend | Ja |
| mutatie | 2 |
| punt | 202 |
| rekendossier | 770208 |
| uitgavejaarext | 2000 |
| uitgavevolgext | 3 |
| xrd | 258171 |
| yrd | 558739 |
| 41ba87c7-bea9-5abb-9213-b2b34894106b | |
|---|---|
| afbeelding | https://www.nsgi.nl/iv-api/rdinfo/images/120/120203e.jpg |
| beheerinfo | n.v.t. |
| benaming | G.K. Wildervank |
| blad | 120 |
| bladdeel | B |
| gid | |
| gps | 0 |
| honum | 13 |
| ingerekend | Ja |
| mutatie | 2 |
| punt | 203 |
| rekendossier | 760923 |
| uitgavejaarext | 2000 |
| uitgavevolgext | 3 |
| xrd | 253712 |
| yrd | 566528 |
| ed5609dc-4946-5b98-abe3-10611cb3af3a | |
|---|---|
| afbeelding | https://www.nsgi.nl/iv-api/rdinfo/images/120/120204e.jpg |
| beheerinfo | n.v.t. |
| benaming | H.K. Kropswolde |
| blad | 120 |
| bladdeel | A |
| gid | |
| gps | 0 |
| honum | 13 |
| ingerekend | Ja |
| mutatie | 2 |
| punt | 204 |
| rekendossier | 760923 |
| uitgavejaarext | 2000 |
| uitgavevolgext | 3 |
| xrd | 244437 |
| yrd | 574381 |
| deda5715-5a9c-5259-a923-b53f860cd200 | |
|---|---|
| afbeelding | https://www.nsgi.nl/iv-api/rdinfo/images/120/120301e.jpg |
| beheerinfo | n.v.t. |
| benaming | H.K. Grolloo |
| blad | 120 |
| bladdeel | C |
| gid | |
| gps | 0 |
| honum | 12 |
| ingerekend | Ja |
| mutatie | 2 |
| punt | 301 |
| rekendossier | 840502 |
| uitgavejaarext | 2000 |
| uitgavevolgext | 3 |
| xrd | 241515 |
| yrd | 550499 |
| 7e45f540-e644-553d-9021-c39d28d8a54c | |
|---|---|
| afbeelding | https://www.nsgi.nl/iv-api/rdinfo/images/120/120303e.jpg |
| beheerinfo | n.v.t. |
| benaming | H.K. Gasselternijveen |
| blad | 120 |
| bladdeel | D |
| gid | |
| gps | 0 |
| honum | 12 |
| ingerekend | Ja |
| mutatie | 2 |
| punt | 303 |
| rekendossier | 770314 |
| uitgavejaarext | 2000 |
| uitgavevolgext | 3 |
| xrd | 253038 |
| yrd | 556503 |
| 74b1dc2f-d0d1-58fc-832f-4ccb3bc20bbe | |
|---|---|
| afbeelding | https://www.nsgi.nl/iv-api/rdinfo/images/120/120304e.jpg |
| beheerinfo | n.v.t. |
| benaming | G.K. Poststraat Stadskanaal |
| blad | 120 |
| bladdeel | D |
| gid | |
| gps | 0 |
| honum | 12 |
| ingerekend | Ja |
| mutatie | 2 |
| punt | 304 |
| rekendossier | 0 |
| uitgavejaarext | 2000 |
| uitgavevolgext | 3 |
| xrd | 259613 |
| yrd | 557265 |
| 00c39ba9-2985-5051-8929-f69b97177974 | |
|---|---|
| afbeelding | https://www.nsgi.nl/iv-api/rdinfo/images/120/120305e.jpg |
| beheerinfo | n.v.t. |
| benaming | H.K. Anloo |
| blad | 120 |
| bladdeel | A |
| gid | |
| gps | 0 |
| honum | 12 |
| ingerekend | Ja |
| mutatie | 2 |
| punt | 305 |
| rekendossier | 780302 |
| uitgavejaarext | 2005 |
| uitgavevolgext | 2 |
| xrd | 242898 |
| yrd | 562602 |