RD info - Punten
Punten
Er zijn ongeveer 5600 RD-punten, onderverdeeld in RD-net, GNSS-kernnet, AGRS- en NETPOS-stations. Elk RD-punt bestaat uit meerdere Stations waarvan de coördinaten in RD en ETRS89 bekend zijn. De gehele publicatie, inclusief geschiedenis van het RD-punt, bestaat uit ruim 47000 stations (lees: records). Van de ongeveer 5600 RD-punten zijn er ongeveer 400, verspreid over Nederland liggende,…
| afb7299f-e128-59bd-b16f-1b23ddc31ac7 | |
|---|---|
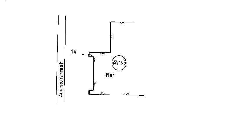
| afbeelding | https://www.nsgi.nl/iv-api/rdinfo/images/129/129502e.jpg |
| beheerinfo | n.v.t. |
| benaming | Anemoonflat Assen |
| blad | 129 |
| bladdeel | D |
| gid | |
| gps | 0 |
| honum | 14 |
| ingerekend | Ja |
| mutatie | 2 |
| punt | 502 |
| rekendossier | 870206 |
| uitgavejaarext | 2000 |
| uitgavevolgext | 3 |
| xrd | 234434 |
| yrd | 556213 |
| c9995a0b-a65e-5847-b709-5ed7fc1aa033 | |
|---|---|
| afbeelding | https://www.nsgi.nl/iv-api/rdinfo/images/129/129504e.jpg |
| beheerinfo | n.v.t. |
| benaming | Geelbroek 5 Rolde |
| blad | 129 |
| bladdeel | D |
| gid | |
| gps | 0 |
| honum | 12 |
| ingerekend | Ja |
| mutatie | 2 |
| punt | 504 |
| rekendossier | 870206 |
| uitgavejaarext | 2000 |
| uitgavevolgext | 3 |
| xrd | 234662 |
| yrd | 552166 |
| 148e527d-dde4-5719-9ed4-e65ad20ce54b | |
|---|---|
| afbeelding | https://www.nsgi.nl/iv-api/rdinfo/images/129/129513e.jpg |
| beheerinfo | n.v.t. |
| benaming | Viaduct Nijlande Rolde |
| blad | 129 |
| bladdeel | D |
| gid | |
| gps | 0 |
| honum | 12 |
| ingerekend | Ja |
| mutatie | 2 |
| punt | 513 |
| rekendossier | 920801 |
| uitgavejaarext | 2000 |
| uitgavevolgext | 3 |
| xrd | 238170 |
| yrd | 554510 |
| 690e598a-ac56-5db3-9106-5eea5a1816ea | |
|---|---|
| afbeelding | https://www.nsgi.nl/iv-api/rdinfo/images/129/129514e.jpg |
| beheerinfo | n.v.t. |
| benaming | Viaduct A28 - N.-Willemskanaal |
| blad | 129 |
| bladdeel | B |
| gid | |
| gps | 0 |
| honum | 11 |
| ingerekend | Ja |
| mutatie | 2 |
| punt | 514 |
| rekendossier | 880107 |
| uitgavejaarext | 2002 |
| uitgavevolgext | 1 |
| xrd | 236451 |
| yrd | 564611 |
| 5b70ccf0-23e7-533d-9c4f-f9ce23cb81d8 | |
|---|---|
| afbeelding | https://www.nsgi.nl/iv-api/rdinfo/images/129/129516e.jpg |
| beheerinfo | n.v.t. |
| benaming | De Zulthe 17 Roden |
| blad | 129 |
| bladdeel | A |
| gid | |
| gps | 0 |
| honum | 11 |
| ingerekend | Ja |
| mutatie | 2 |
| punt | 516 |
| rekendossier | 820601 |
| uitgavejaarext | 2000 |
| uitgavevolgext | 3 |
| xrd | 223996 |
| yrd | 573880 |
| 05dbf76d-3bd4-5102-aa49-73870ecf8adf | |
|---|---|
| afbeelding | https://www.nsgi.nl/iv-api/rdinfo/images/129/129518e.jpg |
| beheerinfo | n.v.t. |
| benaming | Middendrift 1 Roderes |
| blad | 129 |
| bladdeel | A |
| gid | |
| gps | 0 |
| honum | 11 |
| ingerekend | Ja |
| mutatie | 2 |
| punt | 518 |
| rekendossier | 820601 |
| uitgavejaarext | 2000 |
| uitgavevolgext | 3 |
| xrd | 223393 |
| yrd | 570569 |
| fcc75372-2c59-53c3-ba6b-831bc82e9c7c | |
|---|---|
| afbeelding | https://www.nsgi.nl/iv-api/rdinfo/images/129/129520e.jpg |
| beheerinfo | n.v.t. |
| benaming | Oostindie 26 Leek |
| blad | 129 |
| bladdeel | A |
| gid | |
| gps | 0 |
| honum | 11 |
| ingerekend | Ja |
| mutatie | 2 |
| punt | 520 |
| rekendossier | 820601 |
| uitgavejaarext | 2000 |
| uitgavevolgext | 3 |
| xrd | 221196 |
| yrd | 573081 |
| 084a26db-dec2-50a5-bfdb-af5c69ffad75 | |
|---|---|
| afbeelding | https://www.nsgi.nl/iv-api/rdinfo/images/129/129526e.jpg |
| beheerinfo | n.v.t. |
| benaming | Menneweg 1 Appelscha |
| blad | 129 |
| bladdeel | C |
| gid | |
| gps | 0 |
| honum | 11 |
| ingerekend | Ja |
| mutatie | 2 |
| punt | 526 |
| rekendossier | 880106 |
| uitgavejaarext | 2000 |
| uitgavevolgext | 3 |
| xrd | 223531 |
| yrd | 551752 |
| 3e83dc4a-aba8-5203-a5ae-755834107e22 | |
|---|---|
| afbeelding | https://www.nsgi.nl/iv-api/rdinfo/images/129/129529e.jpg |
| beheerinfo | n.v.t. |
| benaming | Dorpshuis Nieuw-Roden |
| blad | 129 |
| bladdeel | A |
| gid | |
| gps | 0 |
| honum | 11 |
| ingerekend | Ja |
| mutatie | 2 |
| punt | 529 |
| rekendossier | 820601 |
| uitgavejaarext | 2000 |
| uitgavevolgext | 3 |
| xrd | 222840 |
| yrd | 572122 |
| 8ea87b1a-502d-52f2-b6a0-827f5395843a | |
|---|---|
| afbeelding | https://www.nsgi.nl/iv-api/rdinfo/images/129/129530e.jpg |
| beheerinfo | n.v.t. |
| benaming | Duiker Veenhuizen |
| blad | 129 |
| bladdeel | A |
| gid | |
| gps | 0 |
| honum | 12 |
| ingerekend | Ja |
| mutatie | 2 |
| punt | 530 |
| rekendossier | 880103 |
| uitgavejaarext | 2000 |
| uitgavevolgext | 3 |
| xrd | 223453 |
| yrd | 562582 |