RD info - Punten
Punten
Er zijn ongeveer 5600 RD-punten, onderverdeeld in RD-net, GNSS-kernnet, AGRS- en NETPOS-stations. Elk RD-punt bestaat uit meerdere Stations waarvan de coördinaten in RD en ETRS89 bekend zijn. De gehele publicatie, inclusief geschiedenis van het RD-punt, bestaat uit ruim 47000 stations (lees: records). Van de ongeveer 5600 RD-punten zijn er ongeveer 400, verspreid over Nederland liggende,…
| 9053b1d7-03d2-5a04-92ae-1bbbd1924ab6 | |
|---|---|
| afbeelding | https://www.nsgi.nl/iv-api/rdinfo/images/450/450536e.jpg |
| beheerinfo | n.v.t. |
| benaming | Windmolen Oventje |
| blad | 450 |
| bladdeel | D |
| gid | |
| gps | 0 |
| honum | 11 |
| ingerekend | Ja |
| mutatie | 2 |
| punt | 536 |
| rekendossier | 890606 |
| uitgavejaarext | 2000 |
| uitgavevolgext | 3 |
| xrd | 175308 |
| yrd | 410221 |
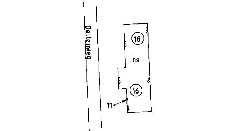
| 1855dbe5-12f0-56a0-ab2c-2e3d483b55ce | |
|---|---|
| afbeelding | https://www.nsgi.nl/iv-api/rdinfo/images/450/450537e.jpg |
| beheerinfo | n.v.t. |
| benaming | Dellenweg 16 Langenboom |
| blad | 450 |
| bladdeel | D |
| gid | |
| gps | 0 |
| honum | 11 |
| ingerekend | Ja |
| mutatie | 2 |
| punt | 537 |
| rekendossier | 890606 |
| uitgavejaarext | 2000 |
| uitgavevolgext | 3 |
| xrd | 179489 |
| yrd | 410530 |
| 856d1f88-86ea-5468-b473-9cc93ec2e7d4 | |
|---|---|
| afbeelding | https://www.nsgi.nl/iv-api/rdinfo/images/450/450538e.jpg |
| beheerinfo | n.v.t. |
| benaming | Trentsedijk 28 Zeeland |
| blad | 450 |
| bladdeel | D |
| gid | |
| gps | 0 |
| honum | 11 |
| ingerekend | Ja |
| mutatie | 2 |
| punt | 538 |
| rekendossier | 890606 |
| uitgavejaarext | 2000 |
| uitgavevolgext | 3 |
| xrd | 177254 |
| yrd | 409134 |
| 2253f464-456b-50b4-b970-5e7165ce3f98 | |
|---|---|
| afbeelding | https://www.nsgi.nl/iv-api/rdinfo/images/450/450539e.jpg |
| beheerinfo | n.v.t. |
| benaming | Zeelandsedijk 8b Volkel |
| blad | 450 |
| bladdeel | D |
| gid | |
| gps | 0 |
| honum | 11 |
| ingerekend | Ja |
| mutatie | 2 |
| punt | 539 |
| rekendossier | 890606 |
| uitgavejaarext | 2000 |
| uitgavevolgext | 3 |
| xrd | 174800 |
| yrd | 408118 |
| ac76404d-f736-5877-8d5c-af311e022867 | |
|---|---|
| afbeelding | https://www.nsgi.nl/iv-api/rdinfo/images/450/450540e.jpg |
| beheerinfo | n.v.t. |
| benaming | Kazemat 519 Volkelseweg |
| blad | 450 |
| bladdeel | D |
| gid | |
| gps | 0 |
| honum | 11 |
| ingerekend | Ja |
| mutatie | 2 |
| punt | 540 |
| rekendossier | 890606 |
| uitgavejaarext | 2000 |
| uitgavevolgext | 3 |
| xrd | 179342 |
| yrd | 408184 |
| e917331b-03d3-5944-8238-b8b2df4ce918 | |
|---|---|
| afbeelding | https://www.nsgi.nl/iv-api/rdinfo/images/450/450541e.jpg |
| beheerinfo | n.v.t. |
| benaming | Oude dijk 147 Odiliapeel |
| blad | 450 |
| bladdeel | D |
| gid | |
| gps | 0 |
| honum | 11 |
| ingerekend | Ja |
| mutatie | 2 |
| punt | 541 |
| rekendossier | 890606 |
| uitgavejaarext | 2000 |
| uitgavevolgext | 3 |
| xrd | 179465 |
| yrd | 405304 |
| 0ebacde6-30cc-564c-8805-de7d5a206286 | |
|---|---|
| afbeelding | https://www.nsgi.nl/iv-api/rdinfo/images/450/450542e.jpg |
| beheerinfo | n.v.t. |
| benaming | Hemelrijkstraat 15 Odiliapeel |
| blad | 450 |
| bladdeel | D |
| gid | |
| gps | 0 |
| honum | 11 |
| ingerekend | Ja |
| mutatie | 2 |
| punt | 542 |
| rekendossier | 890606 |
| uitgavejaarext | 2000 |
| uitgavevolgext | 3 |
| xrd | 177368 |
| yrd | 404587 |
| 1284429c-9b1f-58a1-860c-e1c1e9b90573 | |
|---|---|
| afbeelding | https://www.nsgi.nl/iv-api/rdinfo/images/450/450543e.jpg |
| beheerinfo | n.v.t. |
| benaming | Heibloemsedijk 10 Heeswijk |
| blad | 450 |
| bladdeel | C |
| gid | |
| gps | 0 |
| honum | 11 |
| ingerekend | Ja |
| mutatie | 2 |
| punt | 543 |
| rekendossier | 900204 |
| uitgavejaarext | 2000 |
| uitgavevolgext | 3 |
| xrd | 162020 |
| yrd | 409005 |
| d58b897d-0113-5abe-ba37-3422c541d341 | |
|---|---|
| afbeelding | https://www.nsgi.nl/iv-api/rdinfo/images/450/450544e.jpg |
| beheerinfo | n.v.t. |
| benaming | Sluisje Groenstraat |
| blad | 450 |
| bladdeel | C |
| gid | |
| gps | 0 |
| honum | 12 |
| ingerekend | Ja |
| mutatie | 2 |
| punt | 544 |
| rekendossier | 900204 |
| uitgavejaarext | 2001 |
| uitgavevolgext | 1 |
| xrd | 165098 |
| yrd | 405823 |
| 7a350a39-e5e2-5d54-b478-fc350a8aacaf | |
|---|---|
| afbeelding | https://www.nsgi.nl/iv-api/rdinfo/images/459/459101e.jpg |
| beheerinfo | n.v.t. |
| benaming | H.K. Zaltbommel |
| blad | 459 |
| bladdeel | A |
| gid | |
| gps | 0 |
| honum | 22 |
| ingerekend | Ja |
| mutatie | 2 |
| punt | 101 |
| rekendossier | 0 |
| uitgavejaarext | 2000 |
| uitgavevolgext | 3 |
| xrd | 145677 |
| yrd | 424831 |